お問い合わせ
メンテナンスサービス

省エネ提案

トリシマはポンプで省エネのプロです。⾼い省エネ効果を達成するために、設備の特性に最適な省エネ⼿法を選定しサポートします。

運用の最適化

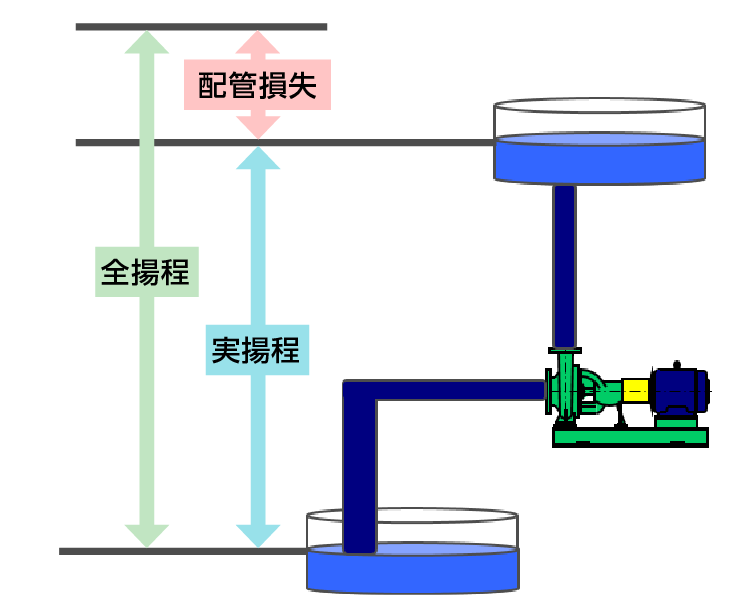
ポンプの仕様点は設備に対して必要な流量と全揚程で決まります。しかし様々な安全率が重なることで過大な性能のポンプが選定され、実際にはバルブを絞って運転されているケースが多々あります。設備の必要仕様点に最適なポンプを運用することで、バルブを大きく絞ることにより発生していた不要な圧力および消費電力を削減します。

運用の最適化の図式
運用の最適化のグラフ

段抜き

多段ポンプにおいて、複数段あるインペラとガイドベーンの⼀部を抜き取り、ポンプの仕様を設備の要求仕様点に近づけて最適化します。

段抜きのイメージ

設備状況に応じて段抜き本数を選定します。また、部品を抜き取るだけなので、後で元の性能に戻すことも可能です。

ポンプ性能曲線のグラフ

インペラカット

お客様の設備状況(ポンプの要求仕様点)に合わせて、インペラの外径を加⼯(カット)し、余分な消費動⼒を削減します。

インペラカットのイメージ
ポンプ性能曲線のグラフ
ページ上部へ戻る